Know what’s costing you tonnes - as it happens

Production Monitor gives your team instant visibility into production loss events – so you can act fast, optimise output, stay aligned and predict future loss events.

Mipac's software is trusted by Operations Managers and Metallurgists at:

Norther star logo
Newmont logo
Ok Tedi Logo
Teck Coal logo

Detect problems early

Deliver performance consistently

If you can't see a problem, it gets worse

By the time shift reports are compiled, it’s often too late to fix issues or recover lost tonnes.

Critical insights are buried across disparate reporting systems

Operators and supervisors waste valuable time pulling information from multiple sources.

Minor delays and hidden bottlenecks add up

Without visibility into short delays, slowdowns and inefficiencies, opportunities to improve performance and avoid downtime go unnoticed.

Turn variability into visibility

Don't wait for your next production meeting

Detect losses early

With live data and clear visuals, Production Monitor helps frontline teams spot downtime and slowdowns as they happen. Quicker interventions minimise downtime, reduce costs and keep production targets on track.

Create a true team response

Production Monitor brings your team together by making it easy to share consistent, accurate information from all sources.

Just one version of the truth with structured responses to events, for an aligned approach across your operation from the frontline operators through to your manager. 

Better operational decisions

Real-time monitoring of your plant health means your team will respond promptly and appropriately to potential showstoppers.

Production Monitor identifies weak links and vulnerabilities from past events, giving you confidence to predict future issues and establish mitigations.

Integrated context

Connect with Logsheets, Golden State, and Digital TARP for a complete picture.

Operator-ready

Simple interface designed for fast adoption

Bring all of your plant's data together in one place with the MPA software suite

Production Monitor integrates effortlessly with our entire MPA suite, creating a robust set of tools to simplify the operation of your process plant.

With the MPA suite, you can not only monitor plant processes in real-time but also streamline responses to deviations, manage logsheets and alarms with ease, and automate production reporting.

Together, these tools deliver advanced analytics, uncovering hidden issues and empowering you to optimise plant performance and achieve your goals.

How it works

Connect your plant data

Production Monitor leverages the MPA connected data sources, mapped by our engineers to suit the specific site set up, and configured to monitor the triggers that impact your sites production.

Real-time monitoring

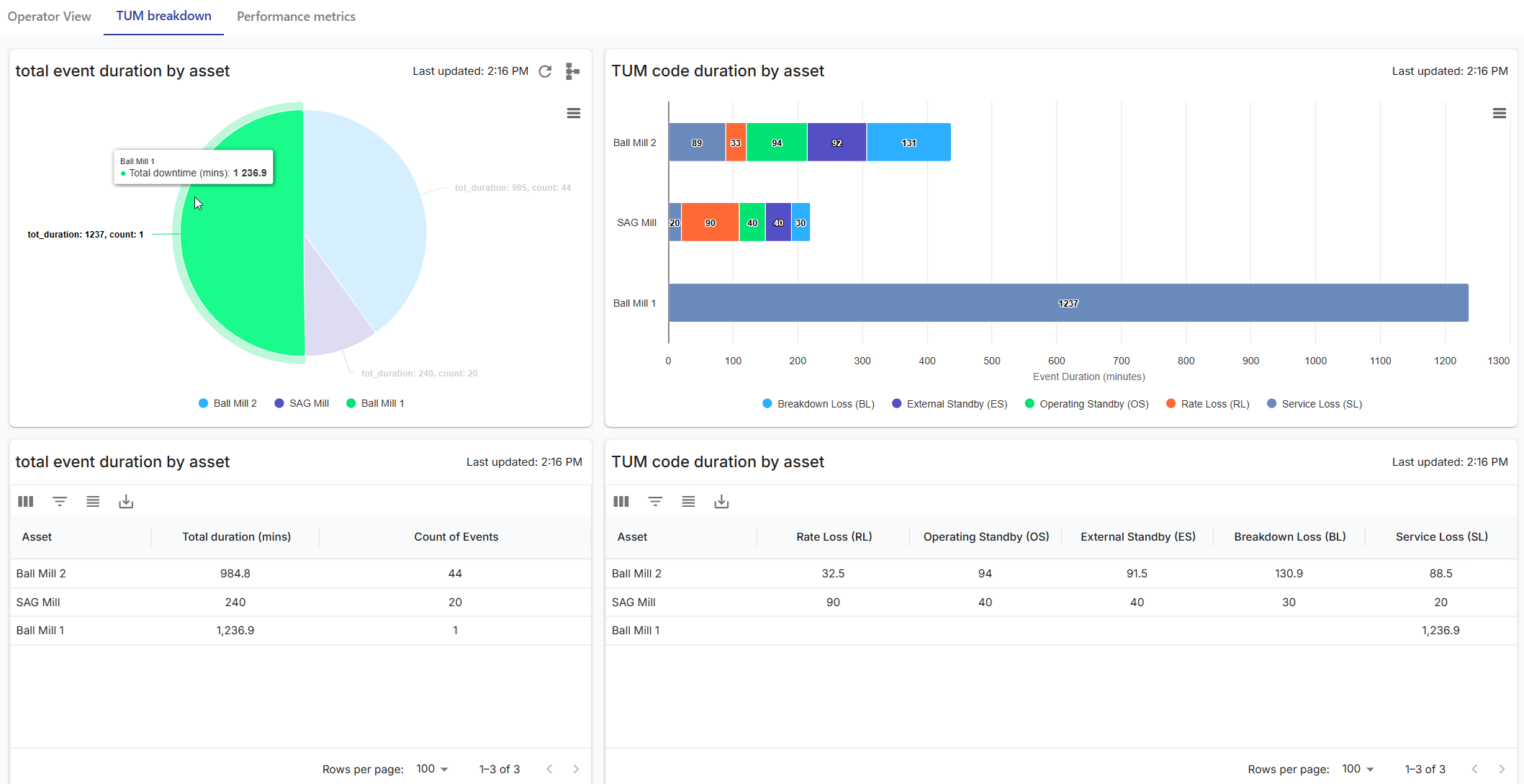
Dashboards show live production rates, downtime, delays, equipment status and key metrics. Everything is configurable to reflect what’s most important to your operation.

Take action, faster

Whether it’s a slowdown, a missed target or an unplanned stop, Production Monitor helps your team respond quickly – improving recovery, reducing losses, and supporting a smoother shift handover.

Reduce production loss with
Production Monitor

Read more about Mipac's software

Built to adapt, designed to perform With every update, MPA enhances how minerals processing operations monitor plant process, detect deviations, and respond. …

Production opportunity losses

Production opportunity losses occur when a plant is running but consistently below achievable throughput, recovery or product quality. Unlike downtime, these losses rarely trigger escalation, yet their cumulative metal impact is significant. This article explains how to define, detect and quantify opportunity losses, and how tools like Production Monitor provide real time visibility to recover hidden operational value.

defining operational excellence

In 2026, operational excellence means clarity, alignment, and confidence. Learn how Golden State helps mineral processing teams define and reach their “Golden State.”

Mipac are global leaders in operational technology, control systems and engineering services.

We go beyond the expected solutions to deliver:

With 3 decades of experience, our team of engineers, project managers, and solutions developers has worked on more than 720 projects across 110 client operations. 

Subscribe

Enter your details to receive our newsletter

Our free Mipac Insights newsletter, delivered straight to your inbox, gives you:

Simply fill out the below form and we will be in touch to discuss the best time for a demonstration.

Simply fill out the below form and we will be in touch to discuss the best time for a demonstration.

Simply fill out the below form and we will be in touch to discuss the best time for a demonstration.

Simply fill out the below form and we will be in touch to discuss the best time for a demonstration.

Simply fill out the below form and we will be in touch to discuss the best time for a demonstration.

Request a
Demonstration

Simply fill out the below form and we will be in touch to discuss the best time for a demonstration.

Request a
Demonstration

Simply fill out the below form and we will be in touch to discuss the best time for a demonstration.

Request a
Demonstration

Simply fill out the below form and we will be in touch to discuss the best time for a demonstration.

Register for Webinar

Simply fill out the below form and we will send you the details of the webinar directly to your email.

[contact-form-7 id="8833"]

Download TCard Case Study

Simply fill out the below form and we will email you a copy of the MIM Case Study.

[contact-form-7 id="8768"]

Simply fill out the below form and we will email you a copy of our MPA product guide.